Scale your third party ecosystem with Bitsight & ThirdPartyTrust.

Trust industry-leading data to drive automated risk reduction with Bitsight and ThirdPartyTrust’s integration. With cybersecurity information and data surrounding all vendor relationships centralized in one encompassing view, this integration streamlines the cybersecurity assessment process. With the integration demo, see how Bitsight and ThirdPartyTrust:

  • Facilitate vendor collaboration and communication with a holistic picture of cyber risk within each vendor’s network
  • Make remediation a joint-responsibility between your organization and your third parties by easily identifying areas of cyber risk and direct information for vendors to use during upkeep
  • Provide customers access to an expansive datapool of organizations already assessed by industry peers

See how the integration can help prioritize risk reduction throughout your vendor risk management program with a demo.

  • We will use your information to communicate with you about this contact form and other solutions and related resources that may be of interest to you. You may unsubscribe at any time. For more information, please see our Privacy Policy.

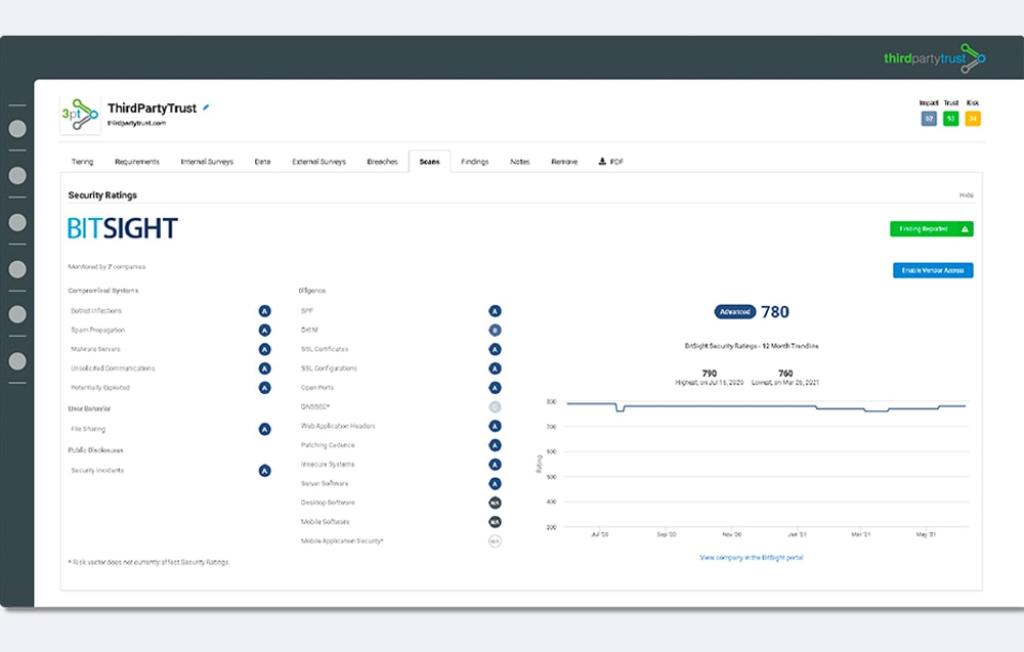
ThirdPartyTrust VRM Integration

ThirdPartyTrust’s integration with Bitsight combines the power of automation with Bitsight Security Ratings to provide end-to-end control over the third party vendor risk management process. ThirdPartyTrust gives users full visibility into communication, assessments, and remediation while automating repetitive tasks. Security managers benefit from a heightened effectiveness of cyber risk assessments by validating subjective responses with objective security ratings and risk vector data, both for active and inactive vendors.

With centralized communication that brings assessments, remediation processes, and other repetitive vendor management tasks into one view, ThirdPartyTrust facilitates program scalability and integrates with Bitsight Security Ratings to provide objective, reliable data when security managers need it.

For more information on ThirdPartyTrust, visit our partner's website.